2024年度广州检验中心首届低代码平台创新应用大赛圆满落幕。现从本次参赛作品中选出部分获奖方案进行集中展示,带领全员从优秀成果中汲取先进经验,不断开拓创新,让更多低代码技术的适配性、可行性以及普惠性体现在日常工作场景之中,努力打造广州检验中心数字人才与技术集聚的新高地。
优秀作品展示如下
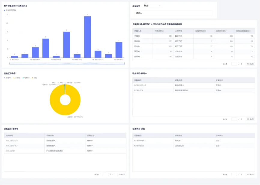
整车设备使用与归还登记表

发明者:李骥驰
“希望每个人付出与努力的点点滴滴都能被看到。”


整车设备使用与归还登记表
方案介绍:整车试验设备的使用与归还目前还是采用手动登记进行,并且每一个设备需要单独登记。本作品可实现功能如下:1.检测人员发起设备使用与归还流程,填写设备使用人、使用设备编号等信息后提交给设备管理员审批。2.审批通过后,检验人员可由设备间带出设备。同时,设备状态变更为使用中。3.检验人员归还设备时,在同一流程的下个节点填写归还时间等信息后提交给设备管理员审批。流程完成后,设备状态变更为未使用。
方案优势:1.使用数字化进行登记,避免纸质文档破损、遗失、不易保管等问题。2.无需重复填写使用人、使用时间、归还时间等信息,提高工作效率。3.设备管理员可通过数据统计工具查看设备使用频率等信息。
部门耗材内部管理系统

发明者:钟沛森 熊晨熙
“认真花钱,也认真省钱。”


部门耗材内部管理系统
方案介绍:部门耗材内部管理系统包含采购需求单、耗材入库单、耗材领用单、部门耗材库和耗材使用统计表,以及各表单的审批流,涵盖了耗材采购和使用的全周期流程。需要进行耗材采购时,发起采购耗材需求单,经审批后由成本管理员进行购买。购买完成后,耗材入库单将推送到需求人处,由需求人进行耗材的验收,并将耗材数量入库更新至部门耗材库,验收单也会发送到体系联络员处进行归档。领用耗材时,发起耗材领用单,经审批后耗材出库进行领用,并且各板块耗材使用情况将实时更新统计,监控使用成本。
方案优势:部门耗材内部管理系统的启用,可以有效解决耗材采购审批未留痕、部门耗材库无统计、耗材消耗成本不明晰等问题,让部门的耗材管理符合体系要求,并方便部门开展耗材成本管理,在耗材方面有效降本增效。
应收账款管理
发明者:丁恩婷
“希望每一个试验都能实现‘有现金流的利润’,助力广检实现高质量发展。”


应收账款管理
方案介绍:立足广检业务实际,运用低代码平台搭建应收账款看板,旨在按月跟踪和汇总应收账款清收进展,进一步建立风险应收账款清单化管理模式,加强督促检查和分析评价,建立常态化督导机制,从而切实优化应收账款结构,降低高风险应收账款规模;应收账款看板主要分为:应收余额变动、应收回款率浮动、应收账龄区间、高风险客户等四个部分。
方案优势:全方面展示应收账款的情况同时通过低代码平台看板的展示,可有效减少线下人工统计部分,数据分析模版有效联动,使得应收数据更加直观明确。
工装管理出入库表

发明者:吕典、禹潇钰
“数字技术让每个工作细节可见、可感、可体验。”


工装管理出入库表
方案介绍:本作品中包含工装管理出入库表和工装状态变动申请表,旨在解决工装管理中的复杂性和信息滞后性问题。通过工装管理出入库表,我们非常直观了解每套工装的适用类型、客户企业、可用于的研发项目、现阶段状态、存放位置、实物照片等一系列,同时,工装状态变动申请表可允许员工申请工装状态的变更,比如返厂、外借或报废等,管理人员可以审批这些申请,并追踪工装状态的变动情况。考虑到电机工装的多样性及试验用时人员查找的方便性,我们利用低代码平台,结合系统表单设计、流程设计及用户界面视图设计,进行需求分析后开发出了这些功能。
方案优势:这套系统能够简化工装管理流程,提升工装情况的实时性和准确性,有效解决电机工装繁杂,难以分辨的难题。
碰撞部门收入支出管理
发明者:高晶 、梁兴敏
“让收支更加可视化,不断促进业务降本、增效、提质!”


碰撞部门收入支出管理
方案介绍:该作品创建的初衷是为了部门的收入和支出更加的可视化。现阶段存在以下问题:1.试验记录、费用统计、支出统计分散统计2.支出费用类别繁杂,传统的统计方式不够清晰明了。
方案优势:试验方面-将试验数量类型与厂家及试验费用统计,可清晰分辨出重点客户;将速度偏差与偏移量进行统一管理,并设置危险区间的警戒线,可实时对牵引系统进行监测并及时进行维护;支出费用方面-清晰分析出每月不同费用支出及计划付款和实际付款金额对比,可有效管控成本。
数据分析方面:根据方便操作及清晰直观的原则,选用柱状图及透视图为模型,每个图表有两个图层,可实现图层与图层间联动;针对试验的两个图表因有相同指标,可实现两个图表之间联动;针对费用支出明细的两个图表可实现两表之间联动。
后勤管理系统
发明者:何灶联、潘健雄
“流程守合规 ,数字提效能。”


后勤管理系统
方案介绍:本作品基于传统纸质表单的电子化重塑,旨在提升工作效率和确保数据安全。在创作的初期阶段,我们深入进行了需求分析和合规审查,确保每一份表单都严格遵循了安全规范和法律法规。我们精心梳理了必要的信息字段,并设计了布局合理、条理清晰的表格,同时绘制了易于理解的审批流程图,以便用户能够轻松导航和理解整个审批过程。为了进一步提升效率,我们优化了审批流程,大幅减少了人工介入,实现了电子化和自动化处理。
方案优势:这一改进不仅提高了审批的速度,还增强了数据处理的准确性,同时也确保了操作的合规性和安全性。解决难点包括确保信息准确、提高审批效率、跨部门协调、安全监管、合规性和变更管理。